Skip to content

github-insights/github-metrics

Repository files navigation

Github Metrics

A highly configurable plug and play service to visualize all of your organizations Actions, Pull requests, Self hosted Runners ...

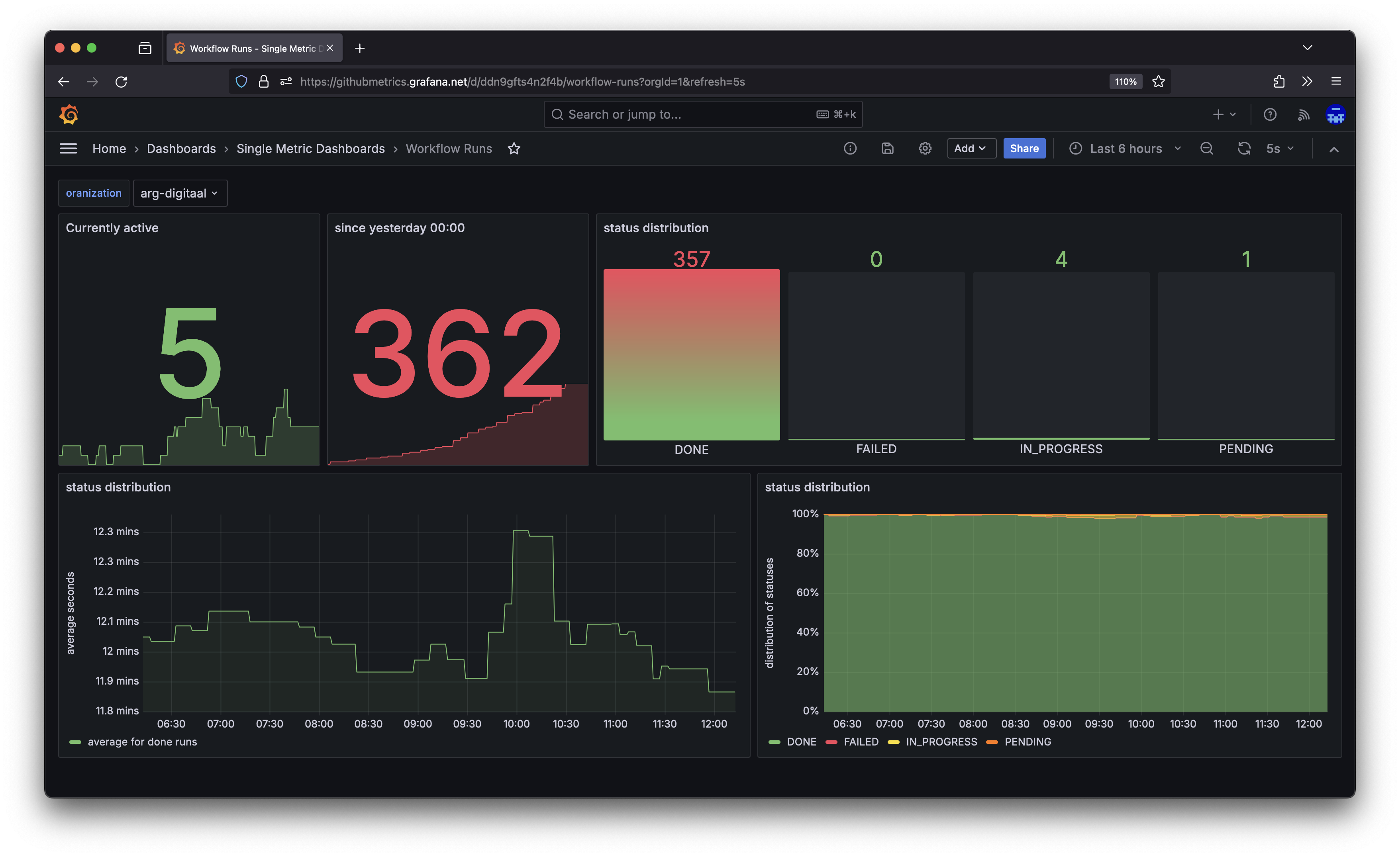
Have you ever had to view multiple Github actions at the same time over multiple projects? Github Metrics allows you to collect data from mulitple repositories into a single point of truth giving you insights into, workflow run results, run times, total count metrics and much more.

example view

Getting Started

To get started pull the latest image from our package repository and after setting the minimal configuration deploy it on your infrastructure of choice. The application will expose all metrics on the /actuator/prometheus endpoint. A more detailed step by step guide can be found here

Metrics

Looking for a list of all exposed data, check out the metrics page.

Configuration

Through environment variables Our service is is highly configurable, many of the values can be configured to your liking. To find out what exactly can be configured go here to find a list of all environment variables.

About

No description or website provided.

Topics

Resources

Stars

Watchers

Forks

Releases

No releases published

Packages

 
 
 

Contributors 5

Languages