- OpenShift
- Red Hat Advanced Cluster Management for Kubernetes
- Observability service
- Requirements for OpenShift 3.11 Clusters
Once ACM is installed run the following commands to install the Observability service
Install the Grafana dev environment on cluster
Once the e Grafana dev enviornment is installed you can run the below command to access the UI
echo https://multicloud-console.$(oc get ingresses.config.openshift.io cluster -o jsonpath='{ .spec.domain }')/grafana-dev/
Design your grafana dashboard

git clone https://github.com/tosin2013/acm-multi-cluster-dashboard.git
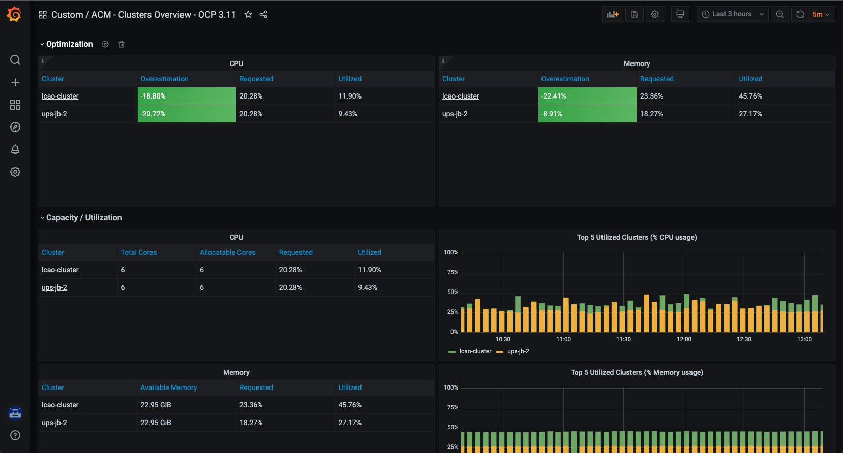
The dashboards below are custom dashboards that display OpenShift 3.11 clusters within an environment.
In order for the dashboards to work you must create a observability-metrics-custom-allowlist on your RHACM cluster
Create observability-metrics-custom-allowlist.yaml
cat >observability-metrics-custom-allowlist.yaml<<YAML
kind: ConfigMap
apiVersion: v1
metadata:
name: observability-metrics-custom-allowlist
data:
metrics_list.yaml: |
names:
- node:node_cpu_utilisation:avg1m
- kube_node_labels
- 'node_namespace_pod:kube_pod_info:'
- container_memory_usage_bytes
- node_memory_MemTotal_bytes
- node_memory_MemAvailable_bytes
- node:node_memory_bytes_total:sum
- node:node_net_utilisation:sum_irate
- node_network_receive_bytes
- node_network_transmit_bytes
- node_disk_bytes_read
- node_disk_bytes_written
- node:node_disk_utilisation:avg_irate
- kube_pod_status_ready
- kube_pod_status_phase
- node_filesystem_size
- node_filesystem_avail
- kube_pod_container_status_restarts_total
- openshift_clusterresourcequota_usage
- openshift_clusterresourcequota_labels
- namespace_pod_name_container_name:container_cpu_usage_seconds_total:sum_rate
- kube_namespace_labels
- container_memory_rss
- kube_namespace_labels
- kube_pod_info
- container_cpu_usage_seconds_total
- kube_node_status_allocatable_cpu_cores
YAML
Apply config map against RHACM
oc apply -n open-cluster-management-observability -f observability-metrics-custom-allowlist.yaml
All the command beow need to be ran against the RHACM cluster in order to be shown on the grafana dashboard.
oc create -f config-files/
Create Summary By Node
oc create -f config-files/summary-by-node.yaml
Create Pods in namespace
oc create -f config-files/pods-in-namespace.yaml
Namespaces in cluster
oc create -f config-files/namespaces-in-cluster.yaml
Create ACM - Resource Optimization / Cluster-1-3.11 dashboard
oc create -f config-files/config-files/acm-resource-optimization-cluster-1-3-11.yaml
Create Kubernetes / Compute Resources / Namespace (Pods) - 3.11 dashboard)
oc create -f config-files/kubernetes-compute-resources-namespace-pods-3-11.yaml
Kubernetes / Compute Resources / Pod - 3.11
oc create -f config-files/compute-resources-pod-3.11.yaml
Capacity Planning 3.11
oc create -f config-files/capacity-planning-3.11.yaml
ACM - Clusters Overview - OCP 3.11
oc create -f config-files/acm-cluster-overview-ocp3.11.yaml